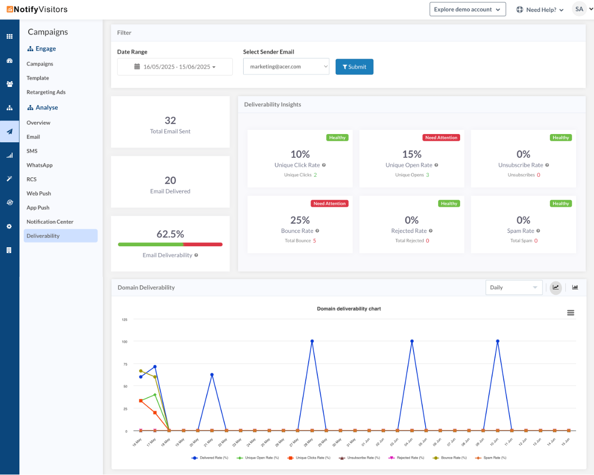
Introducing Deliverability Analytics providing insights into deliverability, engagement, and performance of your sender email, useful for tracking domain health and reputation. It helps marketers optimize email campaigns and ensure high inbox placement rates.
To view the analytics of your sender email go to the campaigns section, then under the engagement section, select the deliverability tab. Here you’ll get KPIs such as sent, delivered, unique open/clicks, spam, unsubscribe, and bounce rate, along with rejected emails.

For more detailed analysis, you can click the sender email and here you’ll get more detailed insights along with KPI comparison chart.

